Zündspule Fiat Dino Spider (ohne Zündspule)
Zündspule Fiat Dino Spider (ohne Zündspule)
Hallo..
wieder mal eine Frage an das Schwarmwissen in diesem tollen Forum..
Bin gerade dabei die Elektrik bei meinem Dino Spider 2000 Serie 1 zu vervollständigen..
dabei bin ich auf folgende Frage gestoßen..
ich habe 2 Zündspulen für den Dino..aber bei beiden habe ich keinen Widerstand dabei..
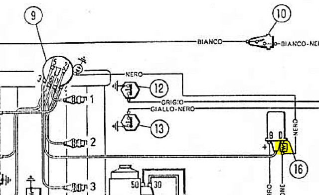
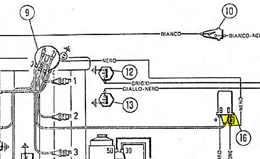
wenn ich mir den Schaltplan anschaue, sehe ich allerdings, dass ein Kabel (NERO) vom Verteiler (9) zur Zündspule (16) über einen Widerstand (gelb markiert) geführt wird... (siehe Bild)..
kann mir bitte wer sagen, welchen Wert dieser Widestand hat?
wie im Betreff beschrieben, ist die Zündung OHNE Dinoplex...
wie ist das bei Euren Dinos (ohne Dinoplex oder andere elektronische Zündanlage) verbaut?
wieder mal eine Frage an das Schwarmwissen in diesem tollen Forum..
Bin gerade dabei die Elektrik bei meinem Dino Spider 2000 Serie 1 zu vervollständigen..
dabei bin ich auf folgende Frage gestoßen..
ich habe 2 Zündspulen für den Dino..aber bei beiden habe ich keinen Widerstand dabei..
wenn ich mir den Schaltplan anschaue, sehe ich allerdings, dass ein Kabel (NERO) vom Verteiler (9) zur Zündspule (16) über einen Widerstand (gelb markiert) geführt wird... (siehe Bild)..
kann mir bitte wer sagen, welchen Wert dieser Widestand hat?
wie im Betreff beschrieben, ist die Zündung OHNE Dinoplex...
wie ist das bei Euren Dinos (ohne Dinoplex oder andere elektronische Zündanlage) verbaut?
- Tobi
- Administrator
- Beiträge: 1057
- Registriert: Sa 4. Jun 2011, 13:51
- Dino: Fiat Dino 2,4 Coupe
- Wohnort: Alto Palatinato
Re: Zündspule Fiat Dino Spider (ohne Zündspule)
Den Widerstandswert hab ich grad nicht parat, aber schau mal, ob Du da was findet: http://www.dinoplex.org
Dein Setting entspricht dem Emergenza-Modus.
Eine Dinoplex täte Deinem Auto aber gut. Wenn Du keine originale bekommst, wäre meine erste Empfehlung die Winterburn: http://www.dino-register-deutschland.de ... 091&p=9048
Dein Setting entspricht dem Emergenza-Modus.
Eine Dinoplex täte Deinem Auto aber gut. Wenn Du keine originale bekommst, wäre meine erste Empfehlung die Winterburn: http://www.dino-register-deutschland.de ... 091&p=9048
Re: Zündspule Fiat Dino Spider (ohne Zündspule)
Hallo Tobi..
Danke für die info..
ich möchte vorerst den Dino ohne Dinoplex in Österreich typisieren.. es handelt sich ja um einen Re-Import aus den USA, der noch keine Europäische Zulassung hat..
wenn ich die Typisierung habe, möchte ich von einem Motorspezialisten (ehemaliger AVL-Techniker) aus Kalsdorf/Graz eine relativ neu entwickelte, elektronische Motorsteuerung einbauen lassen.
Ich habe mir den Namen nicht gemerkt (es war aber keine Dinoplex, MSD oder 123ignition)..
Er hat aber schon bei einigen Oldtimern (Fiat, Maserati, Alfa Romeo, 2 Jaguar E-Type und anderen) diese Motorsteuerung verbaut und am Motorprüfstand getestet und sehr gute Ergebnisse bekommen (Leistunsgsteigerung und Reduzierung Spritverbrauch)..Bei meinem Jaguar E-Type werde ich die auch verbauen lassen..
Danke für die info..
ich möchte vorerst den Dino ohne Dinoplex in Österreich typisieren.. es handelt sich ja um einen Re-Import aus den USA, der noch keine Europäische Zulassung hat..
wenn ich die Typisierung habe, möchte ich von einem Motorspezialisten (ehemaliger AVL-Techniker) aus Kalsdorf/Graz eine relativ neu entwickelte, elektronische Motorsteuerung einbauen lassen.
Ich habe mir den Namen nicht gemerkt (es war aber keine Dinoplex, MSD oder 123ignition)..
Er hat aber schon bei einigen Oldtimern (Fiat, Maserati, Alfa Romeo, 2 Jaguar E-Type und anderen) diese Motorsteuerung verbaut und am Motorprüfstand getestet und sehr gute Ergebnisse bekommen (Leistunsgsteigerung und Reduzierung Spritverbrauch)..Bei meinem Jaguar E-Type werde ich die auch verbauen lassen..
- Tobi
- Administrator
- Beiträge: 1057
- Registriert: Sa 4. Jun 2011, 13:51
- Dino: Fiat Dino 2,4 Coupe
- Wohnort: Alto Palatinato
Re: Zündspule Fiat Dino Spider (ohne Zündspule)
Eine komplette Motorsteuerung? Also auch mit Einspritzung usw? Oder nur eine elektronische Zündung? Da kannst Du eigentlich nichts besseres einbauen als eine Dinoplex. Vergleichbar sind nur Winterburn und MSD. Die sind genauso gut, aber eben nicht original. Aber man kann sie in originale Gehäuse einbauen.
Re: Zündspule Fiat Dino Spider (ohne Zündspule)
ich werde diese Woche mal zu ihm fahren und mir alle relvanten Infos holen und dann Bescheid geben..
-
Matthias Appel
- Administrator
- Beiträge: 548
- Registriert: Fr 27. Mai 2011, 12:34
Re: Zündspule Fiat Dino Spider (ohne Zündspule)
Die frühen Fiat Dino 2,0, 1. Serie und die ersten 2. Serie hatten keine Dinoplex sondern nur eine einfache Spulenzündung mit Vorwiderstand. Den Vorwiderstand gab es immer, der schützt im Betrieb die Zündspule, damit dort keine zu hohe Spannung anliegt. Beim Anlassen wird der Widerstand gebrückt, damit der Motor besser anspringt.
Den Dino kann man auch mit einfacher Spulenzündung fahren, aber im Stadtverkehr oder im Stau werden die Kerzen verrußen, das merkt man deutlich am Ruckeln beim Fahren. Ein paar flotte Kilometer auf der Landstraße und alles ist wieder gut.
Die Dinoplex gab es am Anfang nur zum Nachrüsten, dafür gab es eine extra Anleitung mit Bohrschablone etc.
Mit den einfachen elektronischen Zündungen von Bosch oder superformance läuft der Dino mit gutem Verteiler auch sehr gut.
Die ersten Autos mit Dinoplex hatten zwei Zündspulen, damit man im Störungsfalle umstecken konnte. Bei dir ist wahrscheinlich bei irgendeiner Restauration die Dinoplex verloren gegangen.
Gruß, Matthias
Den Dino kann man auch mit einfacher Spulenzündung fahren, aber im Stadtverkehr oder im Stau werden die Kerzen verrußen, das merkt man deutlich am Ruckeln beim Fahren. Ein paar flotte Kilometer auf der Landstraße und alles ist wieder gut.
Die Dinoplex gab es am Anfang nur zum Nachrüsten, dafür gab es eine extra Anleitung mit Bohrschablone etc.
Mit den einfachen elektronischen Zündungen von Bosch oder superformance läuft der Dino mit gutem Verteiler auch sehr gut.
Die ersten Autos mit Dinoplex hatten zwei Zündspulen, damit man im Störungsfalle umstecken konnte. Bei dir ist wahrscheinlich bei irgendeiner Restauration die Dinoplex verloren gegangen.
Gruß, Matthias
- Tobi
- Administrator
- Beiträge: 1057
- Registriert: Sa 4. Jun 2011, 13:51
- Dino: Fiat Dino 2,4 Coupe
- Wohnort: Alto Palatinato
Re: Zündspule Fiat Dino Spider (ohne Zündspule)
Ist glaube ich das erste Mal, aber jetzt muss ich wohl Matthias etwas korrigieren 
Ich hoffe, ich täusche mich nicht, sonst wird's auch noch peinlich
Richtig, dass der Dino 2000 am Anfang mit ohne Dinoplex ausgeliefert wurde. Dann hat man gemerkt, dass das nicht so toll ist und hat die Dinoplex eingebaut (zum ersten Mal in einem Serienauto) und den Nachrüstkit für die bereits gebauten Dinos angeboten. Wenn Dein Auto auf dem Kotflügel die Schraubbolzen aufgeschweißt hätte, wurde es wohl mit Dinoplex ausgeliefert.
Die Dinoplex AEC101, die zuerst verbaut wurde und in dem Kit enthalten ist, hat aber nur eine Zündspule gehabt. Das war aber im Endeffekt zwei in einer mit drei Kontakten. Wenn die Dinoplex ausgefallen ist, konnte man so von Normale (mit Dinoplex) auf Emergenza (Notbetrieb ohne Dinoplex) auf eine andere interne Wicklung umschalten. Bei der späteren Dinoplex AEC103 waren dann zwei Zündspulen vorgesehen, eine für Normale und eine für Emergenza. Bei einem Ausfall der Dinoplex musste man die umstecken. Man braucht einfach eine andere Zündspule für die Dinoplex wie wenn man nur mit Spule fährt.
Ich hoffe, ich täusche mich nicht, sonst wird's auch noch peinlich
Richtig, dass der Dino 2000 am Anfang mit ohne Dinoplex ausgeliefert wurde. Dann hat man gemerkt, dass das nicht so toll ist und hat die Dinoplex eingebaut (zum ersten Mal in einem Serienauto) und den Nachrüstkit für die bereits gebauten Dinos angeboten. Wenn Dein Auto auf dem Kotflügel die Schraubbolzen aufgeschweißt hätte, wurde es wohl mit Dinoplex ausgeliefert.
Die Dinoplex AEC101, die zuerst verbaut wurde und in dem Kit enthalten ist, hat aber nur eine Zündspule gehabt. Das war aber im Endeffekt zwei in einer mit drei Kontakten. Wenn die Dinoplex ausgefallen ist, konnte man so von Normale (mit Dinoplex) auf Emergenza (Notbetrieb ohne Dinoplex) auf eine andere interne Wicklung umschalten. Bei der späteren Dinoplex AEC103 waren dann zwei Zündspulen vorgesehen, eine für Normale und eine für Emergenza. Bei einem Ausfall der Dinoplex musste man die umstecken. Man braucht einfach eine andere Zündspule für die Dinoplex wie wenn man nur mit Spule fährt.
Re: Zündspule Fiat Dino Spider (ohne Zündspule)
Hallo...
ich war heute, wie oben erwähnt, beim Motorspezialisten Klinger OEG (https://www.klinger-racing.at/), der mir irgendwann heuer seine Alternative zur Dinoplex einbauen wird..
es handelt sich dabei um die "Baldurs LPC4 bzw. LPC 8"
das ist eine isländische Entwicklung, die sowohl für Einspritz- als auch für Vergaser-Motoren jeden Alters geeignet ist..
ist frei programmierbar (Open-source).. das heißt es gibt immer wieder Software-Updates, die frei verfügbar sind..
weitere infos dazu auf der Hompepage des Anbieters..
In Österreich ist die Firma "Klinger OEG" zur Zeit angeblich die einzige, die dieses Produkt anbietet und einbaut...
Herr Klinger hat sie schon bei einigen Oldtimern eingebaut (ein paar davon habe ich auch gesehen, weil ich ja immer wieder bei ihm war)..
die letzten Oldies, bei denen er diese Anlage eingebaut hat, waren:
Maserati 3500 GT, 2x Jaguar E-Type V12, Alfa Romeo 2000 Bj.1960 (alle mit Vergaser)
nachdem er einen Motorenprüfstand hat und alle Motoren vor und nach Einbau der Baldurs getestet hat, meinte er, dass er bei allen eine spürbare Leistungsverbesserung messen konnte und teilweise bis zu 5l weniger Spritverbrauch..
bzgl. Kosten meint er, dass man mit ca. € 1.000 dabei ist..
er kennt auch die Dinoplex und meinte, dass deren Technik halt auch schon mehr als 50 Jahre alt ist.. die Baldurs hingegen modern und aktuell ist
Umrüstung ist relativ einfach.. die Steuerung benötigt ein Signal entweder vom Verteiler oder, wie bei mir geplant, über ein "Zahnrad", das auf die Riemenscheibe der Kurbelwelle montiert wird und von einem optischen Sensor abgetastet wird..
Der Rest (z.B. was er bei den Vergasern machen kann) war mir zu technisch..
wer Interesse hat, kann sich gerne bei ihm melden, bzw. gebe ich gerne Auskunft wie der Einbau verlaufen ist, wenn ich mit meinem Dino Spider soweit bin.. Hoffe ihn dieses Jahr noch auf die Straße zu bringen..
ich war heute, wie oben erwähnt, beim Motorspezialisten Klinger OEG (https://www.klinger-racing.at/), der mir irgendwann heuer seine Alternative zur Dinoplex einbauen wird..
es handelt sich dabei um die "Baldurs LPC4 bzw. LPC 8"
das ist eine isländische Entwicklung, die sowohl für Einspritz- als auch für Vergaser-Motoren jeden Alters geeignet ist..
ist frei programmierbar (Open-source).. das heißt es gibt immer wieder Software-Updates, die frei verfügbar sind..
weitere infos dazu auf der Hompepage des Anbieters..
In Österreich ist die Firma "Klinger OEG" zur Zeit angeblich die einzige, die dieses Produkt anbietet und einbaut...
Herr Klinger hat sie schon bei einigen Oldtimern eingebaut (ein paar davon habe ich auch gesehen, weil ich ja immer wieder bei ihm war)..
die letzten Oldies, bei denen er diese Anlage eingebaut hat, waren:
Maserati 3500 GT, 2x Jaguar E-Type V12, Alfa Romeo 2000 Bj.1960 (alle mit Vergaser)
nachdem er einen Motorenprüfstand hat und alle Motoren vor und nach Einbau der Baldurs getestet hat, meinte er, dass er bei allen eine spürbare Leistungsverbesserung messen konnte und teilweise bis zu 5l weniger Spritverbrauch..
bzgl. Kosten meint er, dass man mit ca. € 1.000 dabei ist..
er kennt auch die Dinoplex und meinte, dass deren Technik halt auch schon mehr als 50 Jahre alt ist.. die Baldurs hingegen modern und aktuell ist
Umrüstung ist relativ einfach.. die Steuerung benötigt ein Signal entweder vom Verteiler oder, wie bei mir geplant, über ein "Zahnrad", das auf die Riemenscheibe der Kurbelwelle montiert wird und von einem optischen Sensor abgetastet wird..
Der Rest (z.B. was er bei den Vergasern machen kann) war mir zu technisch..
wer Interesse hat, kann sich gerne bei ihm melden, bzw. gebe ich gerne Auskunft wie der Einbau verlaufen ist, wenn ich mit meinem Dino Spider soweit bin.. Hoffe ihn dieses Jahr noch auf die Straße zu bringen..
Re: Zündspule Fiat Dino Spider (ohne Zündspule)
Hi agnatus
Would it be possible for you to post a picture of how the trigger wheel and cranckshaft sensor is installed on your engine.
I have been considering this solution my self, but there seems to be limited space to perform it, so would be very interresting to see how this is solved on your engine
BR
Erik
Would it be possible for you to post a picture of how the trigger wheel and cranckshaft sensor is installed on your engine.
I have been considering this solution my self, but there seems to be limited space to perform it, so would be very interresting to see how this is solved on your engine
BR
Erik
Re: Zündspule Fiat Dino Spider (ohne Zündspule)
Hello Erik,
Unfortunately, since I'm not that far along with my Dino Spider yet, the encoder wheel and sensor aren't installed yet. I hope that towards the end of the year I'll have my Dino tested and approved by the Austrian testing agency.
I'll be back in the garage tomorrow and will take a photo and show how the assembly is planned.
BR Andreas
Unfortunately, since I'm not that far along with my Dino Spider yet, the encoder wheel and sensor aren't installed yet. I hope that towards the end of the year I'll have my Dino tested and approved by the Austrian testing agency.
I'll be back in the garage tomorrow and will take a photo and show how the assembly is planned.
BR Andreas